Servicios y Soluciones de IT.

Somos un equipo de especialista en múltiples soluciones de IT.

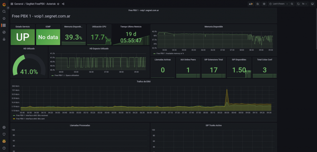
Sistema de Monitoreo de Infraestructura: Garantiza la Estabilidad y Rendimiento de tu Entorno Tecnológico

En Segnet, entendemos la importancia de mantener tu infraestructura tecnológica en óptimas condiciones. Nuestro Sistema de Monitoreo de Infraestructura ofrece una solución integral para supervisar y gestionar la salud de tus sistemas en tiempo real. Mantén tu negocio en funcionamiento sin interrupciones y toma decisiones informadas con base en datos precisos y actualizados.

Somos expertos en la instalación y configuración de Sistemas de Monitoreo de Infraestructura Open Source, que te permiten mantener un control total sobre tu entorno tecnológico. En la actualidad, con la implementación de diversos servicios Multi Cloud y el aumento del trabajo remoto, contar con un sistema de monitoreo se vuelve fundamental para garantizar el óptimo funcionamiento de tu empresa.

Implementamos y configuramos el poderoso sistema de monitoreo Zabbix, que proporciona una supervisión continua y detallada de tus servidores, redes, aplicaciones y más. Con Zabbix, recibirás alertas instantáneas ante cualquier anomalía, permitiéndote actuar proactivamente y prevenir problemas mayores.

Hace Click en la imagen superior y accede a nuestro Zabbix de monitero con el usuario "invitado" y la contraseña invitado para poder ver en vivo un servidor de monitoreo.

Nos especializamos en el sistema de monitoreo de código abierto Nagios, el cual ofrece una sólida supervisión de tus sistemas y recursos, garantizando la estabilidad de tu infraestructura tecnológica.

Implementamos el sistema de monitoreo Prometheus, diseñado especialmente para entornos de contenedores y aplicaciones en la nube. Prometheus proporciona una alta escalabilidad y es ideal para ambientes modernos y dinámicos.

Utilizamos Grafana para crear visualmente atractivos dashboards personalizados que te permiten analizar los datos de monitoreo de forma fácil y flexible. Grafana es una herramienta de visualización y análisis que enriquece la interpretación de los datos obtenidos por los sistemas de monitoreo.

Contáctenos

Desarrollado por